Está enfrentando lentidão para abrir alguma página do Spotter, ou ainda pra executar alguma ação específica? Têm notado algum travamento durante seu uso da ferramenta?
Nesse material vamos direcionar os testes e evidências necessários para que o nosso time de suporte possa avaliar com maior agilidade e assertividade.



8 - Ao finalizar todas as ações, clique no ícone ⬇ no canto direito da janelinha, que ao deixar o ponteiro do mouse em cima vai exibir ''Exportar HAR'':

- Dias em que ocorre a lentidão (do mês e da semana) - Ideal que não seja citado ''vários dias'' ou ''quase todos'', e sim que seja detalhado pelo menos 2 ou 3 dias específicos de exemplo, e que o arquivo do passo a passo acima seja gerado justamente em um destes dias
- Quais horários específicos ocorre a lentidão/período de horário específico
- Prints de tela cheia (sem cortes) do momento da lentidão, se possível uma captura de vídeo da tela
- A lentidão ocorre com um, vários ou todos os usuários? (No caso de usuários específicos, identificar quais)
- A lentidão ocorre ao utilizar rede cabeada ou wi-fi?
- Quem enfrenta a lentidão, está trabalhando em home office ou no escritório?
Há outros 2 prints importantes para a nossa análise. Para coletá-los, inicialmente aperta a combinação de teclas Ctrl + Shift + Esc (ou Ctrl + Alt + Delete e clicar em Gerenciador de Tarefas).
Na janela do Gerenciador de tarefas, acesse a segunda guia na janela, chamada Desempenho (ou Performance a depender do idioma do Windows), que tem o ícone abaixo:

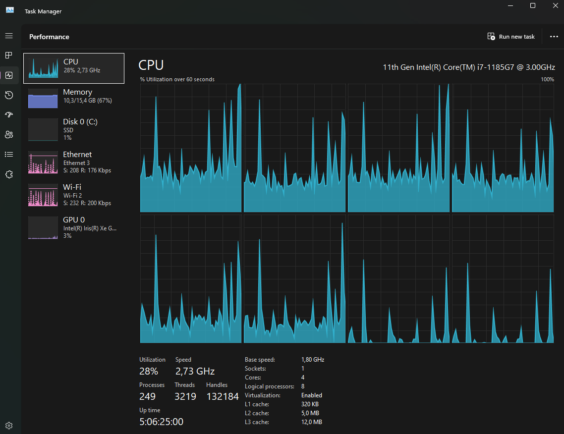
Já na guia Desempenho (ou Performance), selecione CPU:

Minimize a janela do Gerenciador de Tarefas, retorne ao Spotter, e executa as ações que estão gerando lentidão e/ou travamentos no Spotter, por pelo menos 60 segundos.
Feito isso, retorne à janela do Gerenciador de tarefas, e tire um print da janela inteira do gerenciador, conforme esse exemplo abaixo (importante: manter selecionada a opção CPU):

Salvo o print conforme exemplo acima, selecione a opção abaixo, Memória (ou Memory), e faça o mesmo processo, minimize a janela, volte ao Spotter, rode as operações e/ou recarregue as telas em que está tendo travamentos e lentidão, e execute as ações por pelo menos 60 segundos, retorne à tela do gerenciador de tarefas, e tire outro print, conforme exemplo abaixo (importante: manter selecionada a opção Memória/Memory):

Este artigo foi útil?
Que bom!
Obrigado pelo seu feedback
Desculpe! Não conseguimos ajudar você
Obrigado pelo seu feedback
Feedback enviado
Agradecemos seu esforço e tentaremos corrigir o artigo